情境四 电子控制系统
自动变速器的发展,得益于电子技术的发展,更得益于发动机电子控制技术的发展。因为自动变速器的许多输入信号,都来自电控发动机的传感器。由于共享这些信号资源,使得自动变速器的结构和控制变得比较简单。自动变速器(ECAT)是在液压控制系统的基础上增加了电子控制系统,更精确地控制换档时机和提高换档品质。如图3-31所示。

图3-31 自动变速器电子控制系统简图
一、电子控制系统的组成
自动变速器的电子控制系统由传感器、电控单元(ECU)及执行器组成,换档控制ECU及输入与输出信号关系如图3-32所示。

图3-32 自动变速器的电子控制系统组成
二、电子控制系统的工作原理
自动变速器的控制原理如图3-33所示。

图3-33 自动变速器控制原理
三、电子控制系统的部件
1.控制单元
自动变速器的基础元件是类似计算机的电控单元(ECU),它具有“大脑”的功能。它接收、存储、处理和发送信息,决定车辆的工作条件。
Digimat控制单元安装在右侧座椅前方搁脚空间的地毯下面,其外形如图3-34所示。Digimat控制单元J217处 理来自传感器的信息并且根据收到的信息控制执行元件工作。Digimat控制单元配备了一个自诊断系统并能连接上故障阅读仪(VAG1552)进行快速数据传送。Digimat控制单元的在行驶过程中,控制单元有故障或电源有故障以及电磁阀有故障时,变速器将在紧急状态下继续工作。电子模块将电子控制单元和传感器一般合成在一个不可分割的整体内.

图3-34 Digimat控制单元外形
2.传感器
(1)节气门电位计G69
节气门电位计G69位于进气道旁边,与节气门安装在一起并且由节气门驱动。其作用是持续为Digimat控制单元提供关于节气门位置的信息。在变速器工作时,换档点、主油压和换档过程的最优化功能是根据节气门信息来进行控制的。节气门电位计有副滑动环,它可以用来替代装备Digifant电喷系统中的怠速和全负荷开关,节气门电位计的结构及电路原理图如图3-35、3-36所示。

图3-35 节气门位置传感器结构

图3-36 节气门位置传感器电路原理及输出特性
(2)车速传感器G68
车速传感器G68位于变速器壳体顶部的右侧上(图3-37),它属于磁脉冲式的,通过脉冲轮的齿轮获得车速信息。车速传感器提供车速信号给Digimat控制单元用于换档,并且使换档过程平稳。

图3-37 车速传感器安装位置
(3)多功能开关F125
多功能开关F125位于变速器壳体旁,由换档杆驱动并完成以下功能:
1)将换档杆位置提供给Digimat控制单元;
2)接通倒车信号灯;挂行驶档位时阻止发动机起动;接通或切断巡航控制系统的信息。
(4)发动机转速传感器和变速器转速传感器
Digimat控制单元通过发动机控制单元从分电器中的霍尔传感器获得发动机转速信号,在车速传感器发生故障时,它可以作为车速传感器的替代信号。
(5)换低档开关F8
换低档开关F8与油门拉索做成一体并且安装在发动机舱的横隔板上,当加速踏板踩下并超过节气门全开点时,换低档开关便动作。开关动作时,将在较高状态的换档点上强制换档并且从高档换入低档位。
(6)ATF油温度传感器G93
ATF油温度传感器G93位于阀体旁,处于ATF油中,如图3-38所示。ATF油温度传感器始终监测ATF油温度,当油温超过限定值时,换档过程将在发动机较高转速下进行,通过提高的发动机转速来减小液力变矩器滑转以此来降低ATF油温。ATF油温一下降,将再次恢复正常的换档模式。

图3-38 ATF油温度传感器
(7)制动灯开关F
制动灯开关安装在制动踏板旁,如图3-39所示,对于换档杆锁止功能来讲,它需要制动踏动作的信息。

图3-39 制动灯开关
(8)ECO/SPORT切换键E122
ECO/SPORT切换键E122位于换档杆旁,每按切换键一次,实现SPORT和ECO换档模式之间的一次切换。发动机起动后,最后选择的换档模式通过运动型指示灯显示出来。
3.执行元件
(1)开关式电磁阀
电控液力式电子控制自动变速器中,电脑根据各传感器和开关提供的信号,控制各电磁阀的接通和断路。开关式电磁阀的作用:开启和关闭自动变速器油路,可用于控制换挡阀及液力变矩器的锁止离合器锁止阀。开关式电磁阀由电磁线圈、衔铁、阀芯和回位弹簧等组成。如图3-40所示。

不通电 通电
图3-40 开关电磁阀的工作原理
(2)脉冲式电磁阀
脉冲式电磁阀其作用是控制油路中油压的大小,它的结构与开关式电磁阀很相似,也是由电磁线圈、衔铁、阀芯等组成,如图3-41所示。

图3-41 脉冲式电磁阀的结构与工作原理示意图
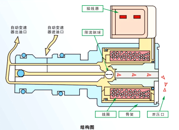
(3)选档指示器
选档指示器如图3-42所示。一般设置在换挡杆旁边和仪表板上,有的是指针显示,有的用灯光显示,现在的车辆上灯光显示的最为普遍。

图3-42 换挡杆旁的选杆指示器

